預算執行決策分(fēn)析系統
基于上述情況及問題,我(wǒ)(wǒ)公司探索了一(yī)條可操作的“數據分(fēn)析應用”路徑,即:聯合财政局、稅務局、工(gōng)商(shāng)局、統計局、人行等财政内外(wài)機構和企業基本信息數據、企業納稅數據、宏觀經濟統計數據等,用最細顆粒度對數據進行系統性梳理,建立起企業級的基本信息庫、納稅收入庫、企業統計數據庫。
推薦産品
您可能還喜歡
預算執行決策分(fēn)析系統
建設背景
建設目标
基于上述情況及問題,我(wǒ)(wǒ)公司探索了一(yī)條可操作的“數據分(fēn)析應用”路徑,即:聯合财政局、稅務局、工(gōng)商(shāng)局、統計局、人行等财政内外(wài)機構和企業基本信息數據、企業納稅數據、宏觀經濟統計數據等,用最細顆粒度對數據進行系統性梳理,建立起企業級的基本信息庫、納稅收入庫、企業統計數據庫。
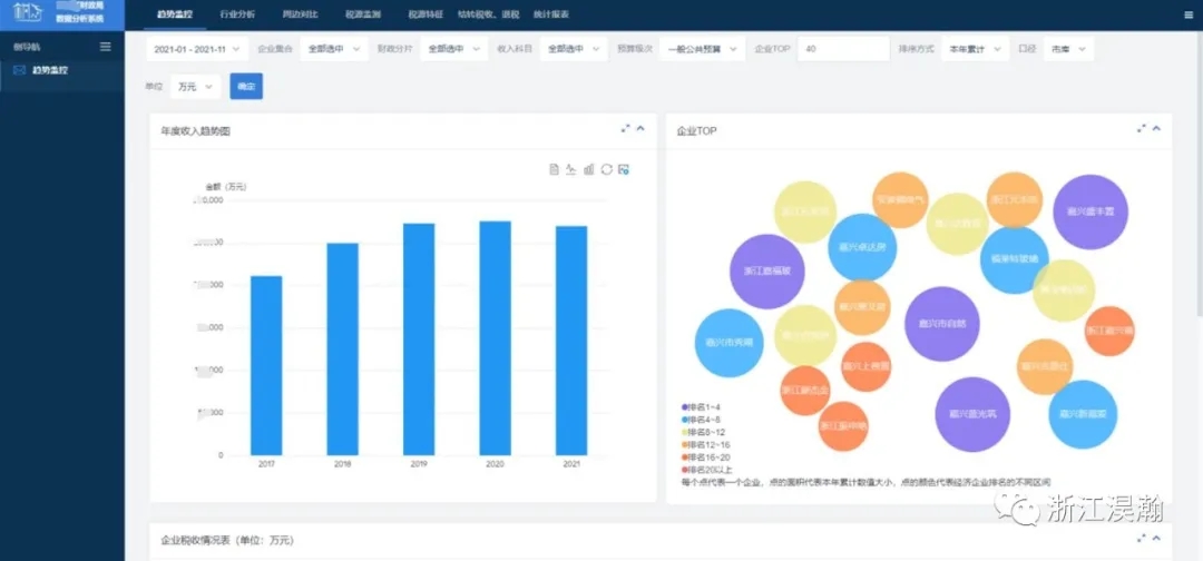
從财政視角出發,利用平台數據,對财政收入多維監控及預警、産業/收入結構變動、财政收入預測、重點稅源監控、稅源異動等多角度進行全方位分(fēn)析研究。
(功能架構)
同時,在收入數據的基礎上,對支出數據進行系統性梳理;融合單位支出明細數據,構建預算部門/單位/項目的“支出全景畫像”,為财政日常業務情報分(fēn)析作支撐。精細化到預算編審,對預算執行明細數據進行按部門/單位/項目“三級監控”;全面掌握支出情況,對未執行的項目進行“風險預判”對專項資(zī)金的執行實際效果進行“量化評估”等。為公共事業的精細化服務,提供數據支撐和業務模型支撐。
實現用數據“描繪經濟運行”,分(fēn)析宏觀經濟與财政的關系;用數據“服務财經決策”,分(fēn)析區域、産業、行業經濟與财政的關系;用數據“智慧理财”,分(fēn)析财政整體(tǐ)收支情況。全方位把控地方經濟發展态勢,挖掘特色産業優勢,貫通橫向各部門數據,落實好預算執行分(fēn)析實效,助力領導科學決策。
部分(fēn)(合作案例)場景展現





相關介紹:該項目目前已經在浙江全省财政廣泛使用。2020年7月6日财政部網站報道了浙江省财政廳:高質量推進預算執行分(fēn)析系統建設,打造數字化轉型又(yòu)一(yī)“浙江樣本”的專題文章。
友情鍊接:
湖南(nán)君和衆智科技有限公司